Manual CPU Overclocking:
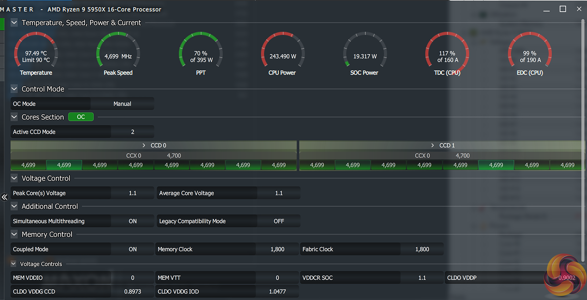
To test the ASUS ROG STRIX B550-I Gaming motherboard’s CPU overclocking potential, we set the CPU Core Voltage to 1.3375V and applied the Level 1 LLC setting.
Manual overclocking using ASUS’ well laid out UEFI is generally easy, until it gets to selecting loadline calibration options. The multipliers and voltage settings are all logically laid out. And the sheer quantity of options available is impressive.
However, ASUS continues to use inconclusive loadline calibration settings with no graphical or written indication of how each level works. This makes overclocking using LLC tweaking a more time-consuming, trial-and-error based approach than it needs to be. A simple graph showing what each LLC option does, as competing vendors provide, would be a far simpler solution.
We managed to hit 4.7GHz with Level 1 LLC applied and the core voltage set to 1.33750V. This delivered a CPU voltage of around 1.34V under heavy system load and resulted in stability albeit whilst running very close to the thermal tipping point we are happy with of around 95°C.
Overclocked Performance
Using ASUS’ B550-I Gaming to overclock the 5950X CPU to 4.7GHz delivers a very healthy performance boost, albeit whilst teetering on the edge of system stability. As usual, your mileage may vary based upon the silicon lottery and accompanying cooling hardware.
System Power Consumption
We leave the system to idle on the Windows 10 desktop for 10 minutes before taking a reading. For CPU load results we run Cinebench R20 on loop and take readings. The power consumption of our entire test system (at the wall) is shown in the chart.
Likely driven by its use of the B550 chipset rather than the Gen 4-equipped X570 alternative, ASUS’ Mini-ITX board runs a little more efficiently than our Gigabyte comparison at stock.
Pushing hard with an overclock sees the VRM put under a heavy degree of stress that will challenge its efficiency levels. With that said, 370W of wall power draw shows the strong power delivery capability for ASUS’ ROG STRIX B550-I Gaming motherboard.
System Temperatures
We run a Cinebench nT loop stress test while recording the system data using HWiNFO. This data is then analysed to show the CPU temperatures and also the VRM temperatures.
VRM temperatures are very good under the relatively easy to handle stock CPU loading conditions. Staying well below 50°C, never mind 60°C, the VRM fan did not need to spin at all throughout our stock-clocked testing.
Pushing with a heavy overclock saw the VRM running at 60°C, as validated using manual measurement tools given the previously mentioned VRM temperature sensor quirks. This required the fan to be cooling the VRM heatsink and the recorded level was 5700 RPM. That seems to be the VRM fan’s default on-state running speed.
Evidently, CPU temperature here are right on the edge of stability and would realistically require a dialling down in the overclock for proper usage. But as a stress scenario for our testing, the purpose is well served.
As a side note, the VRM surface temperature was manually read as 66°C after a 1-hour Cinebench stress test run using Precision Boost Overdrive. That was with a 325W wall power draw and 4.45GHz processor clock speed.
So, we have no cause for concerns when it comes to VRM temperatures, especially with that 30mm fan doing its job at a surprisingly tolerable 5700 RPM.
KitGuru KitGuru.net – Tech News | Hardware News | Hardware Reviews | IOS | Mobile | Gaming | Graphics Cards












